icon-bg
icon-bg
icon-bg

Network Olympus

v. 1.8.3 / 16 4月 2025 / Windows用
30日間無料
30日間無料
25 11月 2025
We’re Now on Reddit! Join the Conversation

We’re excited to share that Softinventive Lab now has an official presence on Reddit.

21 3月 2025
Total Software Deployment 3.5: new assistants and actions

The long-awaited TSD update is here, bringing significant improvements to software and computer storages.

概要

コンピュータ、サーバー、およびネットワーク資産の監視ソフトウェア。

Network Olympus は、コンピュータ、サーバー、ネットワーク デバイスの詳細な監視用に設計されたソフトウェアです。このソフトウェアは、個々のコンピュータやローカルネットワークの継続的な監視と追跡のために設計されており、一貫した監視が必要なサービスに最適です。最上級のコンピュータネットワーク監視ソフトウェアとして、システムの稼働時間を確保し、潜在的な問題を迅速に特定し、さまざまなシナリオを実行して効率的に問題を解決し、障害に関する詳細なレポートを提供します。

サーバーの健康状態を定期的に監視することで、管理者はエンドユーザーに影響を与える前に問題を検出し解決することができ、シームレスで中断のない体験を保証します。さらに、履歴データや傾向を分析することで、管理者はキャパシティプランニング、リソース配分、インフラストラクチャのアップグレードに関する情報に基づいた意思決定を行うことができ、最終的にはシステムパフォーマンスとスケーラビリティの向上につながります。

ネットワーク監視

Network Olympus はシステムの稼働時間を保証し、潜在的な問題を迅速に特定して通知します。これらの問題を効率的に解決し、障害に関する詳細なレポートを提供して、タイムリーな管理を実現します。

サーバー監視

WMI プロトコルを利用して、Network Olympus はシステムのパフォーマンスと可用性からファイルおよびフォルダの存在やサイズに至るまで、幅広いサーバーメトリックを監視するための豊富な機能を提供します。すべてのデータはリアルタイムでキャプチャおよび分析され、最新の情報が確保されます。

マッピング

Network Olympus のウェブマッピング機能は、システムのすべてのコンポーネントとその相互接続を視覚的に示します。各センサーのステータスを自動的に更新し、統合マップを通じてデバイスの包括的な監視を可能にします。ネットワークマップ機能を使用することで、任意のデバイスを簡単に選択し、即座に監視レポートを受け取ることができます。

スキャン

スキャンプロセス

Network Olympusには、初期データ収集のために巧妙に設計された高度な内蔵スキャナーモジュールが搭載されています。このモジュールは、ネットワーク内のすべてのデバイスを丹念にスキャンし、重要なデータを収集します。特定された各デバイスは、シームレスにデータベースに統合され、継続的な監視と管理の基盤が整えられます。

効率化されたワークフロー

Network Olympusの直感的なインターフェースは、システム管理の複雑なタスクを簡素化します。ネットワーキング環境全体を明確かつ包括的に把握できるようにします。このソフトウェアには、ユーザーフレンドリーなウェブマップと階層ツリーが含まれており、効率的な自動化と効果的な視覚化を達成するための重要な手段です。これらのツールはワークフローを簡素化するだけでなく、ネットワーク管理の効率を向上させ、技術的な専門知識が最小限であっても利用できるようにします。

センサー

概要

Network Olympus は、さまざまな監視センサーを駆使してデバイスとの接続を確立し、重要なデータを収集します。これらのセンサーは、さまざまなプロトコルを通じてシステムの多岐にわたる側面を調査します。ソフトウェアは、検出された異常に応じて一連の事前定義されたアクションを実行するようにプログラムされており、効率的なネットワーク監視ソフトウェアとなっています。System、WinBase、NetBase、FileSystem に分類された30種類以上の指標を提供し、Network Olympus は包括的な監視を確保します。

システムセンサー

Network Olympus を使用すると、Windows OS の潜在的な脅威を簡単に監視できます。WinBase および System センサーは、次の項目を追跡することで OS の円滑な運用を支援します:

CPU 負荷: プロセッサの負荷を詳細に把握し、臨界レベルに達するのを防ぎます

メモリ使用量: これらのセンサーは非常に適応性が高く、設定も簡単で、物理メモリと仮想メモリの使用状況を効果的に監視できます。

ユーザー & プロセス数: リモートコンピュータ上で実行されているプロセス数とログインしているユーザー数を追跡します。

NetBase センサー

ローカルネットワーク内外のリソースの監視は重要です。NetBase センサーは、TCP、ICMP、FTP、HTTP、POP3、SMTP、Telnet、IMAP などのプロトコルをカバーし、広範なポートおよびウェブサイトコンテンツのアクセス性を追跡することができます。

FileSystem センサー

Network Olympus は、広範なファイルシステム監視機能を提供します。オペレーティングシステムだけでなく、すべてのファイルが監視対象です。ファイルサイズ、存在、CRC32、カウント、比較、ディスク容量、および内容など、さまざまなパラメータを監視および比較できます。

アクション

アクション & 通知

Network Olympus は、検出された異常に対して一連の事前定義されたアクションを実行できます。このソフトウェアは、問題をすばやく通知し、その影響を軽減するための即時対策を開始します。カスタマイズされた設定に応じて、スクリプトの実行、リモートコンピュータの再起動、サービスの再起動、特定のアプリケーションの起動、または将来の分析のためのイベントデータのログ記録が可能です。緊急事態では、プログラムはセンサーのフィードバックや運用結果に基づいて反応します。

効率的な機能の組み合わせ

Olympus のシナリオビルダー機能は、異常によりトリガーされるアクションシーケンスの構成を可能にします。このツールは、ユーザーフレンドリーなインターフェースのおかげで、センサーアクションと通知を簡単に複雑な組み合わせで作成できるようにします。これらのアクションを含むすべてのシステム活動は、アクティビティログに詳細に記録され、特別なレポートに記載されるため、イベントが見逃されることはありません。

通知による強化された監視

アクションと通知を統合することで、監視の効率が大幅に向上します。これらの通知は情報的なアラートとして機能し、システムステータスの変動について管理者に常に最新情報を提供します。Network Olympus は、完全にカスタマイズされた監視体験を提供するために、さまざまな通知オプションを提供しています。

自動化されたアクション & 通知

Network Olympus は、システムのダウンタイムを減らすための広範な自動アクションとアラートを提供します。このソフトウェアの直感的なインターフェースにより、さまざまなアクションの設定が容易になります。これには以下が含まれます:

アラート:メッセージボックス、ポップアップウィンドウ、サウンド再生、ファイルへの書き込み、Eメール通知、Jabber など。

アクションに関して言えば、Olympus が実行するアクションのいくつかを以下に示します。アプリケーションの起動、スクリプトの実行、サービスの再読み込み、コンピュータの再起動…

すべての実行されたアクションと観察されたパラメータの変更は継続的にログに記録され、ネットワークのステータスに関する包括的で明確な概要が提供されます。

モニタリングのシナリオ

監視シナリオ

Network Olympus のシナリオビルダーは、システムワークフローの自動化を目的とした強力なツールです。この強力なツールは、さまざまな監視シナリオを作成および管理し、ウェブ管理プロセスを合理化するために不可欠です。

監視プロセスのスケジューリングだけでなく、ネットワーク緊急事態への対応や問題の効果的な診断を可能にする広範な機能を備えています。

分岐シナリオ

複雑で多岐にわたるシナリオを作成できる能力により、シナリオビルダーは一貫した徹底した監視体験を保証します。これらのシナリオ内の各分岐は、通知、センサー、アクションを使用して簡単に管理およびカスタマイズでき、正確な制御と柔軟性を実現します。

ユーザーフレンドリーなインターフェース

シナリオビルダーの直感的なインターフェースは、複雑なスクリプトの作成を簡素化し、監視シナリオを特定のデバイスやグループにリンクさせ、ネットワーク管理の全体的な効率を向上させます。

柔軟な監視スキーム

シナリオビルダーの機能は非常に適応性があります。追加されたすべてのセンサー、アクション、および通知の完全な管理を可能にし、ユーザーが特定のニーズに合わせて監視プロセスをカスタマイズできるようにします。

信頼性の高い監視のための堅牢なシステム

Network Olympus は、故障を迅速に検出し、潜在的な災害を防ぐための堅牢で安全な監視構造を備えています。そのセンサー技術は、システムの応答をトリガーする論理チェーンを形成し、デバイスの状態に関するタイムリーな通知を確実にします。ソフトウェアは監視プロセス全体を包括的に記録し、問題の追跡とその原因の理解を容易にします。

安全な監視構造

シナリオビルダーの実装

シナリオビルダーは、ITワークフローシナリオを自動化するためにさまざまな方法で利用できます:

サーバーの可用性チェック。 サーバーとウェブサイトの安定性を定期的に検証し、問題が検出された場合は直ちに警告を発します。

レジストリキーの値チェック。 リモートデバイスでキーの値に偏差が見られた場合に監視し、復元します。

オンラインステータスチェック。 グループ内のすべてのデバイスのステータスを監視し、センサーデータを記録し、デバイスがオフラインになった場合には管理者に通知し、各チェックの反復で詳細なログを提供します。

サーバーの可用性チェック

統計

アクティビティログ

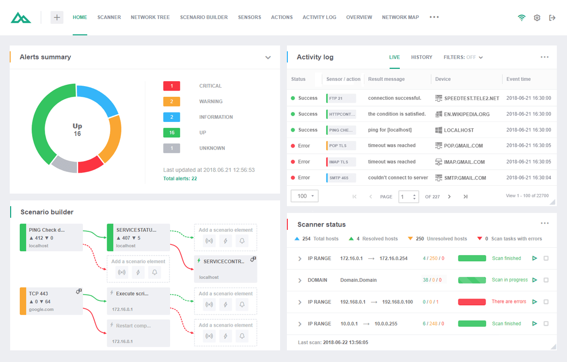
オリンポスはすべてのセンサーのステータスを慎重に追跡し、すべてのアクションを記録して、包括的なアクティビティログを維持します。このネットワーク追跡ソフトウェアは、アクティビティログウィジェットを介してデータにアクセスし、プロセスを分析してパフォーマンスの問題を特定することができます。

ログ表示モード

Network Olympusでのデータ監視は、ライブモードと履歴モードの2つのモードで表示できます。ライブモードは現在のセッションのリアルタイムイベントを表示し、履歴モードは過去のすべての監視データをアーカイブし、データ分析の効率を高めます。

フィルター

ソフトウェアの高度な検索フィルターは、迅速かつ正確なデータ収集を可能にします。ユーザーは成功率でイベントをフィルタリングして失敗したアクションを特定し、特定の情報を得るためにセンサーをタイプ別にソートしたり、個々のデバイスの効率を評価したりすることができます。これらの強力なフィルターは、データ分析における生産性を最大化するように設計されています。

ネットワーク マップ

ワンマッピングソフトウェア - ユニバーサルアビリティ

ネットワーク マッピング ソフトウェアは、ネットワーク ツリーと対話して、リンクされたデバイスのシステム全体を視覚化します。Network Olympus マッピング ソフトウェアは、ネットワーク ノードの表示と効率的な対話型デバイス管理のための完全に統合されたソリューションです。

ネットワークビジュアライゼーション

マッピングエディタは2つの主要なセクションに分かれています:

ネットワークツリー。このモジュールはデバイスをスキャンして自動的に階層ツリーに追加し、構造グループの実装のような包括的な監視能力を提供します。

ネットワークマップ。マップ編集と視覚的表現のための主要セクションで、リアルタイムセンサーのステータスインジケーターを使用して複数の独立したマップを作成することができます。

これらの機能は、さまざまな視覚要素、図表、その他のグラフィカルツールを提供することで、ユーザー体験を豊かにします。

多様なマッピングの可能性

ネットワーク環境はその性質から複雑であり、単純化することはできません。ですが、Network Olympusは、最小の努力で装置を管理・維持するためのネットワーク管理者用の便利なインフラを作成します。複数のフロアにわたる複雑なネットワーク マップを小さな独立したマップに分割できるため、貴社の従業員はすべての装置を確認することなく、自分の担当する装置に到達することができます。弊社のネットワーク マッピングのアプリケーションとウィジェットは、複雑なプロセスを簡単かつ明確にします!

ユースケース

Network Olympus の一般的な使用例は次のとおりです:

  • ビジネスに不可欠なサーバーの稼働時間の監視。
  • CPU 使用率、ディスク容量などのヘルス メトリックの追跡。
  • ネットワーク資産のパフォーマンスの監視。
  • IT インフラストラクチャの問題への対応の自動化。

サーバー負荷の監視が重要な理由

これはホストのパフォーマンスや応答性に直接影響を与える重要な指標です。高いデータセンターロードは、応答時間の遅延、スループットの低下、さらには極端な場合にはシステムの完全な障害を引き起こす可能性があります。

バックエンドのロードを監視することは、以下の理由で重要です:

  • 最適なサーバーパフォーマンスと応答性の確保。
  • リソース集約型のプロセスやアプリケーションの特定。
  • システム障害やダウンタイムの防止。
  • キャパシティプランニングとリソース配分の促進。
  • プロアクティブな問題解決とパフォーマンス最適化の実現。

今すぐ当社のネットワーク監視用既成ソリューションを試して、これまで以上に仕事の楽しさを実感してください。